Cliente:
Chogan Group Spa
Obiettivo
Ampliare il potenziale di mercato, Ridurre i Costi operativi, Aumentare le vendite cross-border, Fornire un' Analisi dei dati, Semplificare l'inventario.
Ampliare il potenziale di mercato, Ridurre i Costi operativi, Aumentare le vendite cross-border, Fornire un' Analisi dei dati, Semplificare l'inventario.
Cosmetici, integratori alimentari, prodotti per la salute, prodotti per la cura personale, abbigliamento e beni di consumo.
Gestione traduzioni (8 lingue)da parte degli operatori attraverso specifica sezione (TMS Translation Managment System)
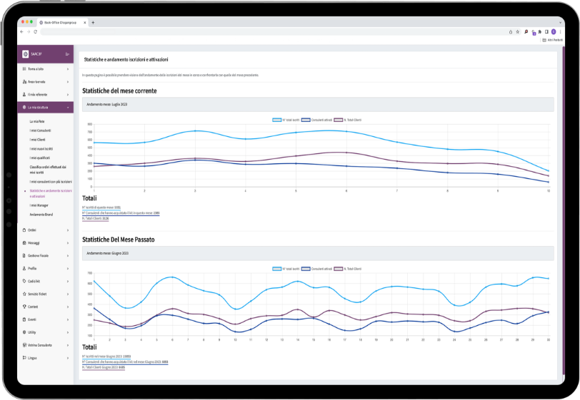
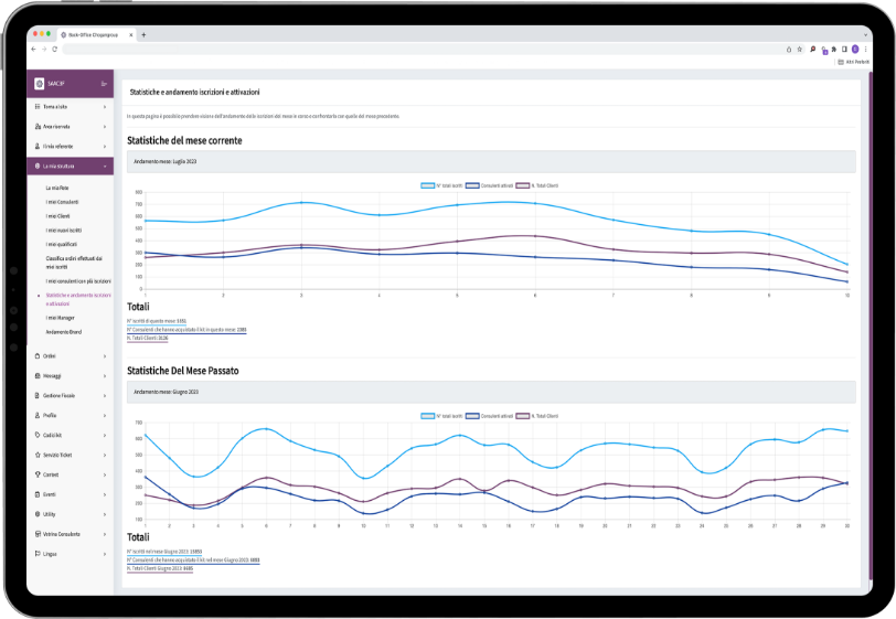
Analisi delle vendite, Valutazione delle prestazioni dei prodotti, Monitoraggio delle recensioni dei consulenti, Competitive Intelligence, Monitoraggio delle metriche chiave, Gestione Resi e Reclami.
Integrazione del sistema di gestione dell'inventario (IMS), Integrazione dei sistemi di pagamento, Integrazione del sistema di gestione dei contenuti (CMS), Integrazione del sistema di gestione dei clienti (CRM), Integrazione con sistemi di spedizione e logistica, Integrazione dei sistemi di gestione delle recensioni e dei feedback dei clienti, Integrazione dei sistemi di analisi dei dati, Integrazione dei sistemi di marketing, Integrazione dei sistemi di gestione delle offerte e dei coupon, Integrazione dei sistemi di assistenza clienti.
Cosmetici, integratori alimentari, prodotti per la salute, prodotti per la cura personale, abbigliamento e beni di consumo.
Gestione traduzioni (8 lingue)da parte degli operatori attraverso specifica sezione (TMS Translation Managment System)
Analisi delle vendite, Valutazione delle prestazioni dei prodotti, Monitoraggio delle recensioni dei consulenti, Competitive Intelligence, Monitoraggio delle metriche chiave, Gestione Resi e Reclami.
Integrazione del sistema di gestione dell'inventario (IMS), Integrazione dei sistemi di pagamento, Integrazione del sistema di gestione dei contenuti (CMS), Integrazione del sistema di gestione dei clienti (CRM), Integrazione con sistemi di spedizione e logistica, Integrazione dei sistemi di gestione delle recensioni e dei feedback dei clienti, Integrazione dei sistemi di analisi dei dati, Integrazione dei sistemi di marketing, Integrazione dei sistemi di gestione delle offerte e dei coupon, Integrazione dei sistemi di assistenza clienti.
Hai un sogno? Raccontacelo!
Abbiamo la soluzione su misura per le tue esigenze di Business.